Qa Dashboard Template

New Features QA Dashboard and More TimeSaving Features

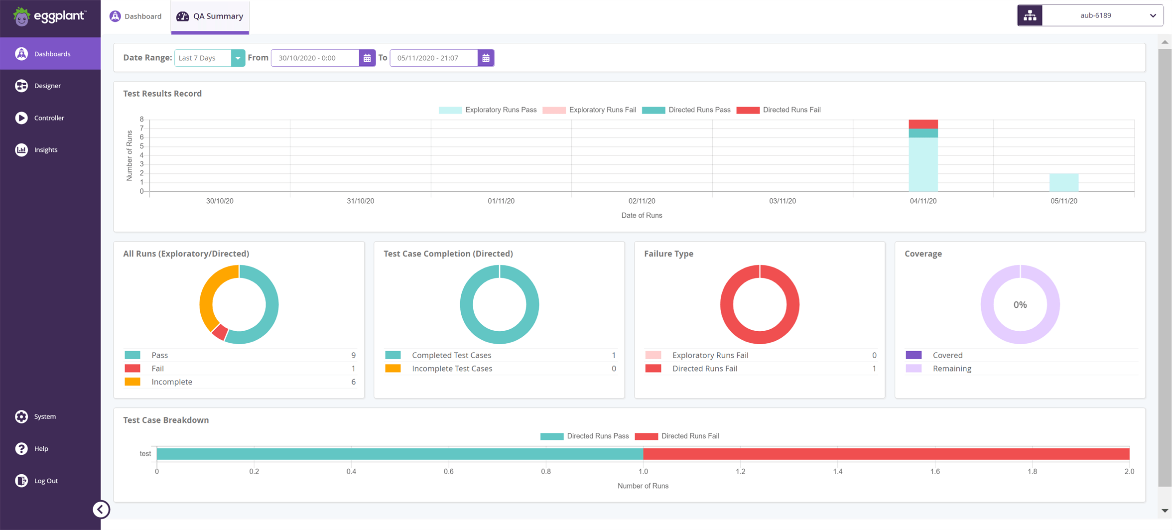
Qa Dashboard Template. This slide shows the quality control dashboard. Web quality assurance powerpoint templates, qa plan ppt slides & presentation images.

New Features QA Dashboard and More TimeSaving Features
New Features QA Dashboard and More TimeSaving Features

4.77 ( 13 reviews ) excel spreadsheet to. Web get started now →. Pharmaceutical quality assurance and control dashboard mockup pdf, data. Rated 4.77 out of 5 based on 13 customer ratings. Web quality assurance powerpoint templates, qa plan ppt slides & presentation images. Download the web analytics dashboard template. Web quality kpi dashboard excel template. Web agile quality control framework it quality control kpi dashboard template pdf. Web construction quality control daily report template; This document describes the process for.

Web quality assurance dashboard template & example | retool. Pharmaceutical quality assurance and control dashboard mockup pdf, data. Web qa powerpoint presentation templates and google slides. Rated 4.77 out of 5 based on 13 customer ratings. Are you looking to find the right ppt slides to. Web web analytics dashboard template. Web quality assurance powerpoint templates, qa plan ppt slides & presentation images. Web the qa process is a critical step in ensuring your team is creating the best possible experiences for your customers. Web quality kpi dashboard excel template. Web use a project quality management plan template as a guide to document your project quality standards. Download the web analytics dashboard template.